Incidenten
RSZ -ONSS has has technical problems with the webservices NossDebtSearc generates by SMALS
Supplier RSZ - ONSS Webservices : https://sysint.smals.be/NossDebtSearch/v2 is not fully available.

PROD -DMFA - problems
problemen bij SMALS met DMFA-consultatie. gedeeltelijke onbeschikbaarheid
problèmes chez SMALS avec consultation DMFA. indisponibilité partiel
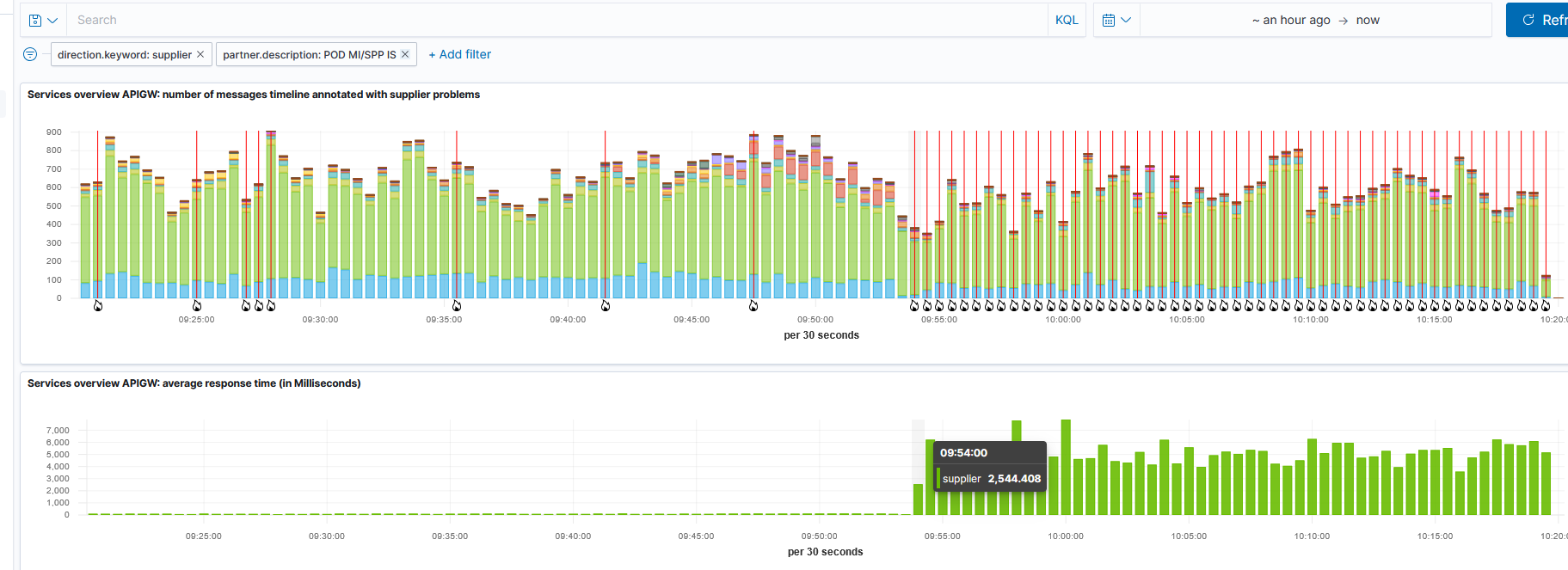
POD MI - SPP IS has technical problems
POD MI - SPP IS has technical problems in Production.

VDI, technical problems in all environments.
De MAGDA applicatie van VDI ondervindt op dit moment technische problemen.
Het technische team maakt werk van een oplossing.
PROD - problems PersonServices, Inscription-services
Internal problems at CBSS
Since 13:53

VDAB has technical problems
VDAB has technical problems in all envirements for there WebSevices JobSeekerVDAB

PROD - Vlaanderen - problems
problemen/problèmes bij VDI (Vlaanderen)
VDAB has technical problems
WebService jobseekerpesservice unavalaible

Alert Start - SR1592498 - Technical issues with multiple services
|
|
|
|
Pas de mutations-nouvelles Inscriptions Régistre National - Geen wijzigingen-nieuwe inschrijvingen Rijksregister - update
problemen bij het Rijksregister bij verwerking van mutaties en nieuwe inschrijvingen
laatste wijzigingen : 13/08/2024 ; opgestuurd op 14/08/2024
problèmes au Régistre national avec le traitement des mutations et nouvelles inscriptions
derniers changements : 13/08/2024 ; envoyé le 14/08/2024
___________________________________________________________
update, person mutations:
Les fichiers suivants ont été envoyé et traité à partir du 20/08/24 12h35
Volgende bestanden zijn verstuurd en behandeld vanaf 20/08/24 12:35.

de laatste file ook ontvangen (verwerking busy)
nous avons reçus le derniers fichiers (traitement busy)
