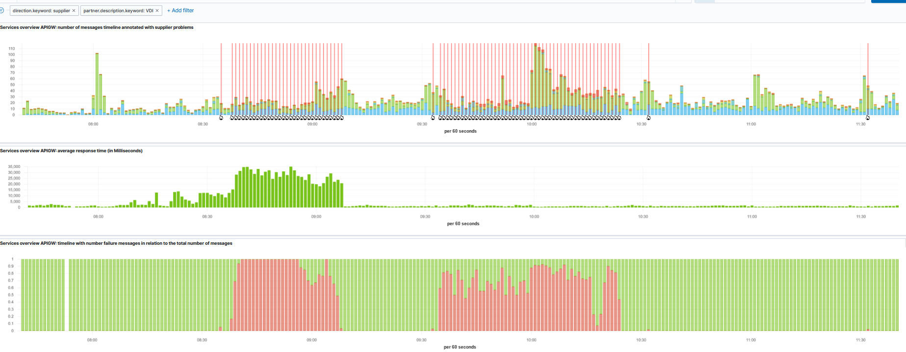
PROD - Vlaanderen - problems
- Start date:
- 06/11/2024 - 08:30
- End date:
- 06/11/2024 - 10:25
- Lead:
- Vlaamse dienstenintegrator (VDI)
- Description:
-
problemen/problèmes bij VDI (Vlaanderen)
- Impact:
-
